Decarbonization Roadmap

Decarbonization roadmapping is the process of creating a structured plan for organizations to reduce greenhouse gas (GHG) emissions and move toward net zero targets. It provides a step-by-step pathway that aligns business operations with climate goals, regulatory requirements and stakeholder expectations.

At endecarb, we help organizations design practical and science-based decarbonization roadmaps. Our approach focuses on identifying emission hotspots, defining reduction targets, and building transition strategies that are both achievable and measurable.

Key Elements of Decarbonization Roadmap

Baseline Assessment

Measure current emissions across Scope 1, 2, and 3 to establish a starting point.

Target Setting

Define short-term, medium-term, and long-term emission reduction goals aligned with global frameworks (e.g., SBTi, Net-Zero Standard, Paris Agreement).

Abatement Levers

Identify strategies such as renewable energy adoption, energy efficiency, electrification of processes, green procurement, and circular economy practices.

Technology Integration

Evaluate and adopt low-carbon technologies, carbon capture solutions, and digital tools for monitoring.

Financial Planning

Assess cost implications, carbon pricing, and investment requirements for transition.

Implementation Timeline

Develop a phased plan with milestones, responsibilities, and accountability measures.

Monitoring & Reporting

Track progress using KPIs, ensure compliance with frameworks (GRI, TCFD, CDP, BRSR, CSRD), and publish transparent disclosures.

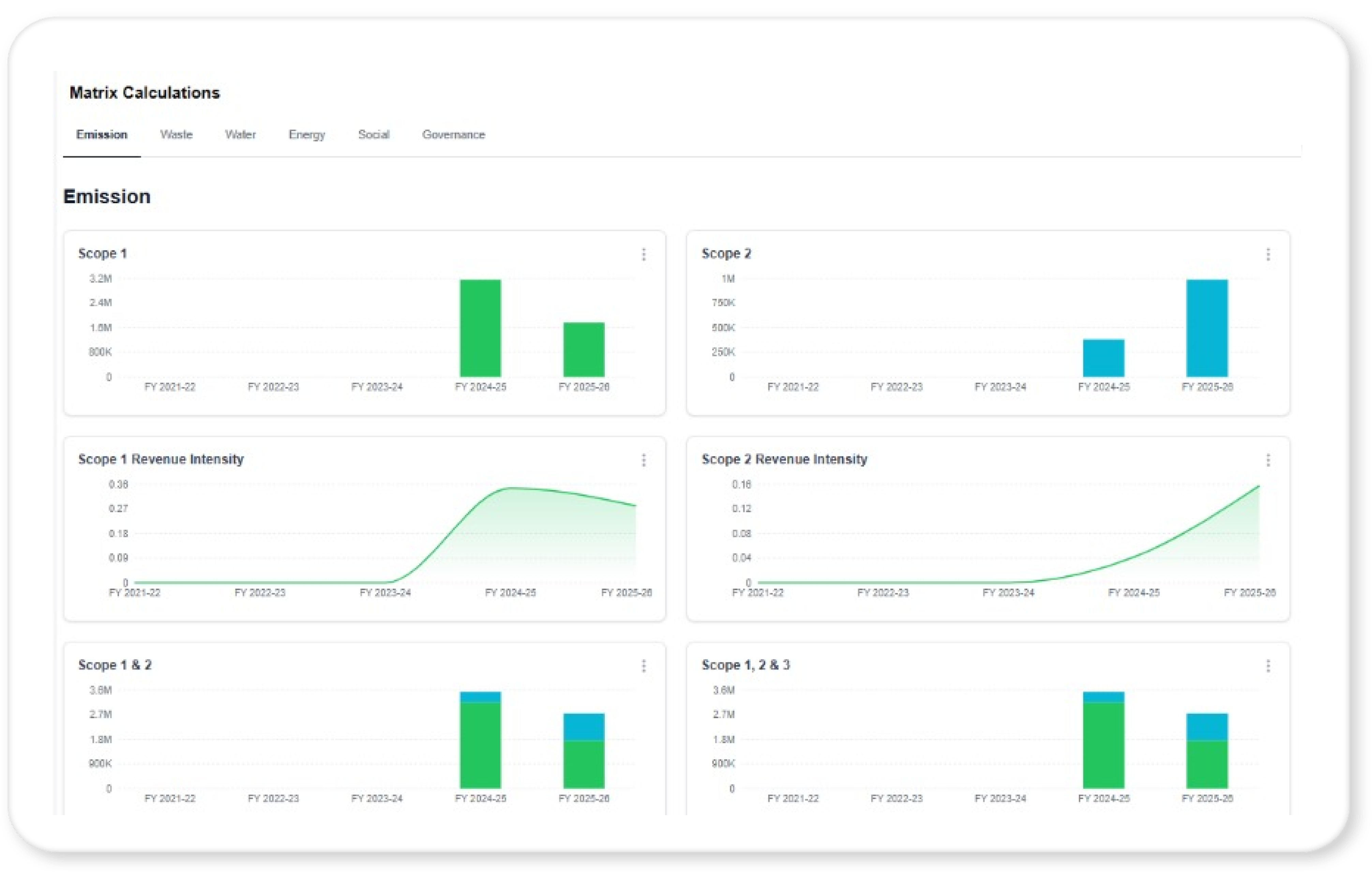
Metrics Calculations Dashboard

Overview of Different scopes of emissions

The journey to net-zero is not just a compliance exercise - it is a transformation of how businesses create value. At endecarb , we partner with organizations to turn climate challenges into opportunities, ensuring that sustainability becomes a driver of growth, resilience, and long-term success.

Parameter Carbon Neutrality Science Based - Near Term Net Zero
Definition Carbon neutral means that any CO₂ released into the atmosphere from a company's activities is balanced by anequivalent amount being removed. Absolute reduction target in line with climate science to restrict the global warming at 1.5°C. SBT reduction + broader outline of Scope 3 as net zero commitment for innovation and systems change.
Scopes Involved Scope 1,2 & 3 Scope 1,2 & 3 Scope 1,2 & 3
Time frame No definite time frame. 5-15 years. Latest by 2050.
Offsets Offsets are allowed. Offsets are not allowed. Offsets are not allowed.
PROs • No binding to global framework.
• Company can buy carbon credits to offset the emissions
• Target is validated by SBTi.
• Brand reputation
• Investor attractiveness
• Compliance with global framework
• 90% of reduction in Scope 1&2
• Target is validated by SBTi.
• Brand reputation
• Investor attractiveness
• Compliance with global framework
CONs • Large volume of carbon credits to be procured in target year.
• High price of carbon credits in target year
• Not validated by SBTi
• Absolute reduction required.
• Heavy investments are required for carbon reduction activities.
• Scope 3 target to be involved (As raw material is carbon, it is difficult to achieve the targets
• Heavy investments are required for absolute reduction

Carbon mitigation hierarchy and decarbonisation pathways in Net-Zero

The journey to net-zero is not just a compliance exercise - it is a transformation of how businesses create value. At endecarb, we partner with organizations to turn climate challenges into opportunities, ensuring that sustainability becomes a driver of growth, resilience, and long-term success.

Carbon Mitigation Hierarchy